1. تعریف اساسی جرثقیل دروازه ای
راجرثقیل دروازه اییک نوع متداول تجهیزات بالابر موجود در بازار است. از یک تیر اصلی تشکیل شده است که در دو انتها به پایه ها متصل است. جرثقیل های دروازه ای بیشتر از یک جهت با جرثقیل های سقفی سنتی تفاوت دارند-خود ایستاده هستند-، بدون نیاز به سازه های پشتیبانی. به همین دلیل است که آنها در خارج از منزل یا در انبارها و کارگاه ها بدون تیرهای سقفی بسیار خوب کار می کنند. آنها در انواع مختلف وجود دارند: یک تیر یا دو تیر، مسیر یا ثابت، بزرگ یا کوچک. بنابراین آنها برای انواع شغل ها استفاده می شوند. اگر می خواهید یکجرثقیل دروازه ای با کیفیت، دانستن این اصول به شما کمک می کند تا مورد مناسب را برای کارخانه خود انتخاب کنید.
2. ملاحظات کلیدی برای انتخاب جرثقیل دروازه ای مناسب
انتخاب جرثقیل دروازه ای که متناسب با نیازهای شما باشد به چهار عامل اصلی بستگی دارد.
ظرفیت بار
حداکثر وزنی که جرثقیل شما بلند می کند را مشخص کنید. جرثقیل 5-تنی به اجزای سبک تری نسبت به جرثقیل 50 تنی نیاز دارد و بارهای سنگین گاه به گاه را نادیده نگیرید - مانند ماشین بزرگی که ماهانه سرویس می دهید.
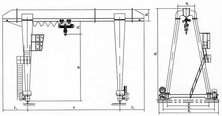
دهانه و ارتفاع
دهانه (فاصله بین پایه های جرثقیل) و ارتفاع بالابر روی پایداری تأثیر می گذارد. دهانه های بلندتر به تیرهای ضخیم تری نیاز دارند، در حالی که ارتفاعات بیشتر به بالابرهای قوی تری نیاز دارند. فضای خود را با دقت اندازه گیری کنید، از جمله درها و موانع.
محیط عملیاتی
جرثقیل های فضای باز نیاز به پوشش های مقاوم در برابر آب و هوا و مواد ضد خوردگی- دارند. برای استفاده در فضای داخلی، به ارتفاع سقف و بار کف- ظرفیت باربری توجه کنید.
قدرت و کنترل
بین عملیات الکتریکی، هیدرولیک یا دستی انتخاب کنید. کنترل از راه دور بی سیم انعطاف پذیری را برای جابجایی دقیق بار اضافه می کند.
این عوامل تعیین می کنند که آیا شما به یک محلول جرثقیل دروازه ای سفارشی نیاز دارید یا یک مدل استاندارد. در KINO CRANES، ما به مشتریان کمک میکنیم تا این نیازها را بدون خرج کردن بیش از حد متعادل کنند-زیرا جرثقیلهای دروازهای مقرونبهصرفه نباید به معنای بریدن گوشهها باشند.
3. چرا جرثقیل دروازه ای ما را برای تجارت خود انتخاب کنید؟
ما از سال 2008 جرثقیل طراحی می کنیم، و این چیزی است که مشتریان ما قدردانی می کنند:
- بدون غافلگیری:ما از قطعات اثبات شده (مانند موتورهای SEW یا بلبرینگ های SKF) استفاده می کنیم و به استانداردهای بین المللی (CE/ISO) پایبند هستیم. این به معنای خرابی کمتر و عمر طولانی تر جرثقیل است.
- طرح های سفارشی:آیا به جرثقیل متناسب با راهروی باریک نیاز دارید؟ یا یکی که مواد منفجره را کنترل می کند؟ ما هر دو را ساخته ایم. مهندسان ما بر ساخت جرثقیل هایی تمرکز می کنند که مشکلات خاص شما را حل می کند.
- ایمنی داخلی-:از محدود کننده های اضافه بار گرفته تا ترمزهای اضطراری، ما ویژگی های ایمنی را ادغام می کنیم که از تیم و تجهیزات شما محافظت می کند.
- نتایج واقعی:انباری در مالزی از جرثقیل نیمه{0}} دروازه ای ما برای افزایش سرعت بارگیری تا 40٪ استفاده کرد. یک سایت ساخت و ساز در استرالیا با اجتناب از پایه های سفارشی هزینه های نصب را کاهش داد.
ما فقط جرثقیل نمی فروشیم-ما قابلیت اطمینان را ارائه می دهیم. به عنوان یکی از تامین کنندگان جرثقیل قابل اعتماد در آسیا، ما اطمینان حاصل می کنیم که سرمایه گذاری شما نتیجه می دهد.


4. فرآیند طراحی: از مفهوم تا تحویل
چگونه نیازهای شما را به یک جرثقیل در حال کار تبدیل کنیم؟ این یک فرآیند مشارکتی است:
آنچه را که نیاز دارید به ما بگویید:نیازهای بار، عکس های سایت و اهداف خود را به اشتراک بگذارید. در مورد استفاده روزانه، محدودیتهای فضا و برنامههای آینده سؤال خواهیم کرد.
ما پیش نویس طراحی می کنیم:تیم ما یک مدل سه بعدی با مشخصات (ظرفیت، دهانه، گزینه های قدرت) ایجاد می کند و توضیح می دهد که چرا کار می کند. شما آن را مرور میکنید-تا زمانی که درست شود آن را تغییر میدهیم.
ساخت و تست:ما جرثقیل را با استفاده از قطعات مدولار برای مونتاژ سریعتر تولید می کنیم. هر جرثقیل قبل از حمل آزمایش می شود (بررسی بار، ویژگی های ایمنی).
نصب و پشتیبانی:ما تیم شما را از طریق راه اندازی یا ارسال تکنسین ها در محل راهنمایی می کنیم. به قطعات یدکی یا تعمیر و نگهداری نیاز دارید؟ ما یک تماس دور هستیم
این رویکرد از دام "یک اندازه-براساس همه-" جلوگیری می کند. چه بخواهید جرثقیل دروازه ای بخرید یا یک راه حل جرثقیل دروازه ای سفارشی بسازید، ما اطمینان حاصل می کنیم که طراحی متناسب با عملکرد شما باشد.
5. آماده طراحی جرثقیل دروازه ای خود هستید؟
یک خوبجرثقیل دروازه ایطراحی باید کار شما را آسانتر کند-نه پیچیدهتر. از برگههای مشخصات عمومی صرفنظر کنید و روی آنچه عمل شما واقعاً به آن نیاز دارد تمرکز کنید. به این ترتیب جرثقیلی به دست می آورید که بهره وری را افزایش می دهد و سال ها به کار خود ادامه می دهد.
در KINO CRANES، ما مهارتهای مهندسی اثباتشده را با-دانش واقعی-جهانی مرتبط میکنیم. بیایید یک جرثقیل دروازه ای سفارشی ایجاد کنیم که فقط برای تجارت شما ساخته شده است.








